Aufgabenstellung
Für ein neues GUD-Kraftwerk in der Türkei soll eine Steuerung für einen Hilfskessel samt Visualisierung, sowie ModBus-Kommunikation zum DCS erstellt werden. Die Steuerung, sowie Bus-Verbindungen sollen redundant ausgeführt werden.
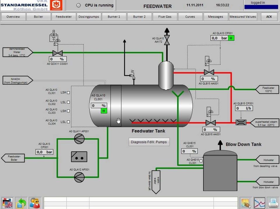
Realisierung
Es wurden redundante fehlersichere S7-414H - Steuerungen eingesetzt. Das fehlersichere Programm für die Brennersteuerung wurde mit dem Siemens Paket "Feuerungstechnik V1.3 für F/FH-Systems" erstellt und erfolgreich in Betrieb genommen. Die Visualisierung erfolgt mittels IPC unter WinCC 7.0 mit redundanter Busanbindung (RedConnect). Die lokale Bedienung erfolgt über das angeschlossene Touch-Display. Die DCS-Kommunikation wurde ebenfalls redundant über ModBus aufgebaut. Hier kommunizieren wir mit dem T-3000-System von Siemens.


